1.开发工具
- 后端:IDEA
- 前端:HbuliderX
- 数据库:MySql5.0及以上
- redis
2.实现功能
- 系统管理
- 用户管理
- 角色管理
- 菜单管理
- 外出申请管理
- 楼栋管理
- 举报管理
- 体温上报管理
- 疫苗管理
- 疫苗接种管理
- 守护者计划管理
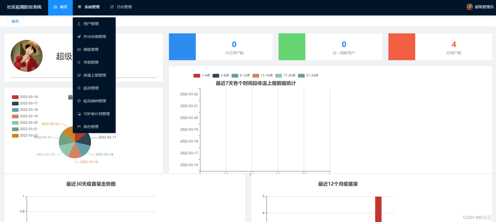
3.部分功能展示
登录部分:

主页面:

账号信息管理页面:

新增用户页面:

体温数据上报页面:

出入申请页面:


4.项目结构说明

5.项目下载
项目中含有详细的安装步骤,前端依赖已下载完成,可直接运行,后端依赖用IDEA导入import一下即可,数据库文件在MySql5.0以上都可以运行。管理员密码:123456,项目下载链接:
需要安装redis,安装方法点我下载
本文含有隐藏内容,请 开通VIP 后查看